看爽了!50张电工接线图,够你琢磨一天了
看爽了!50张电工接线图,够你琢磨一天了
众所周知,所谓电工也就是成天跟“电”打交道的存在,那么下面这么多电工接线图,各位老师傅熟悉哪些呢?一起来看看吧!
1、启、停延时不断循环

2、桥式全波整流滤波电路

3、起保停控制

4、电源线的接电方式

5、时间继电器延时控制

6、电机顺逆转控制

7、延时通、断循环运行

8、两灯循环亮、熄

9、双温控制表控制上、下限制冷温度运行

10、时间继电器断电延时控制

11、三相四线电度表互感器连接

12、延时停机

13、启动电路

14、电机运行限位回程

15、通电延时亮灯

16、断路器和接触器的连接方式

17、电机顺、逆转控制

18、水泵延时断电停机

19、3个单相电度计量三相用电量

20、三相四线电度表互感器接线

21、接触器控制

22、自动排水电路

23、散热控温

24、石英电热板控制

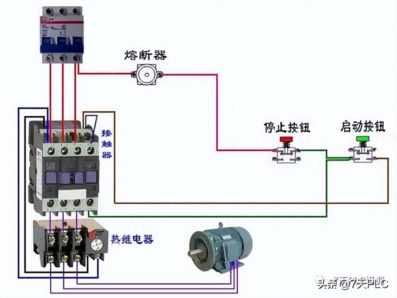
25、延时通断设置

26、顺逆转双互锁电路

27、电机、接触器、热继电器接线方式

28、灯延时熄灭

29、漏电断路器接线方式

30、通电延时亮灯

31、三相四线漏电空开

32、两种控制方式

33、电表接线方式

34、红外线镜反射接收开关

35、三相四线温度控制

36、循环断电接线方式

37、电葫芦吊机

38、单相电能表的接线方式

39、双手电动控制

40、压缩机气压自动控制电路

41、电表接线

42、电机运行限位回程

43、零线铜排

44、能耗制动接线图

45、电机绕组接线撞焊法

46、两灯循环点亮

47、双联开关的两种双控电路

48、循环流水灯

49、通电延时断电

50、电热达温延时关断

以上50张电工必备接线图,包括电子电路、电表的各种接线、工业的电动机控制电路等,尤其适合新手学习哟!在学习PLC的道路上,这些电工基础也是非常关键的!只有一步一步打好基础,才有弯道超车的机会和能力!PLC就是这么简单!
-
- 人在地球上能够看到月球的背面吗(人能看到月球的背面吗)
-
2026-04-25 17:40:30
-
- 六•一国际儿童节,各国的节日习俗你知道吗
-
2026-04-25 17:38:16
-
- 香港警务处处长,相当于内地什么职务?为何被尊称为“一哥”?
-
2026-04-25 17:36:01
-
- 9部经典男扮女装的电视经常被电视台重复播出,你都看过吗?
-
2026-04-25 17:33:47
-
- 事实证明,许冠杰的传奇人生,打造了一个时代的符号
-
2026-04-25 17:31:32
-
- 带你了解一下汪精卫背后那些鲜为人知的往事
-
2026-04-25 17:29:18
-
- 什么是厄尔尼诺现象,它是如何导致的,它对全球气候有何影响?
-
2026-04-25 17:27:04
-
- 欧音史∣浪漫主义时期有哪些最著名的音乐家?他们有何重大作品?
-
2026-04-25 17:24:49
-
- 美军发动袭击!美军以“自卫”为由袭击叙利亚!
-
2026-04-25 17:22:35
-
- 图释方舆纪要——河间府
-
2026-04-25 17:20:21
-
- 他理应成上将,85年做了一件令全军敬佩的事,遗憾错失1988年授衔
-
2026-04-25 17:18:06
-
- 猛兽大对决 老虎单挑棕熊 强强对决的实现
-
2026-04-24 04:43:09
-
- 李永生:带着“山西味道”登顶珠峰
-
2026-04-24 04:40:55
-
- 离别前的疯狂!斗鱼女主播穿护士装挑衅打针,网友困惑又期待
-
2026-04-24 04:38:41
-
- 九零年代社会大哥太子坐骑 本田CM125
-
2026-04-24 04:36:26
-
- 狗爪豆煮熟浸泡去毒过程
-
2026-04-24 04:34:12
-
- 凡人修仙传的等级划分
-
2026-04-24 04:31:58
-
- 从烟标看百科——“欢迎”牌香烟
-
2026-04-24 04:29:43
-
- 中国首富百强排行榜,对照一下,财富资产仅供参考
-
2026-04-24 04:27:29
-
- 心理素质不好的人,有以下九大表现。你占了几个?
-
2026-04-24 04:25:14



“娘娘”孙俪公布离婚,原因邓超出轨家暴?她晒甜蜜合照否认
兽人耽美小说爆款推荐!这五部高人气作品让你脸红心跳,入坑不亏